Voltage Drop in Headlights Power in Hex Connectors     
First published 06/2015 R.Kwas, Revisions On-going  (Comments/Corrections Added!)

----------------------------------------

The Lowly .250" Push-On Terminal
Removing terminals from Hex Conn
Replacement Terminals

----------------------------------------

Background:  The practice of installing relays for the purpose of controlling Headlight power is common on new cars.  This practice allows designers to install dainty, decorative, in many cases, illuminated, low current switches, or even multifunction switches, such as for instance, the stalk which also controls the Directional Indicators, or to incorporate fancy features like pathway lighting, where the computer energizes the relay for thirty seconds in the dark after you've left the vehicle so you can find your way to the front door (I find myself not trusting this and watching the car through the window until they turn off...) .  These cute, but wimpy switches are not intended to, nor could they ever, handle the full current of the Headlights, but they can easily control a comparatively miniscule relay control current, for a relay located elsewhere. 

Compare this to old vehicles, where switches in the dashboard were large and simple, and which could easily carry the full load current.  I guess Relays used to be expensive and wire cheap, now it seems to be the other way around!

The point is, Relay Headlight control is fitted because of the power constraints of switches, NOW, because it IS inherently better design practice for new designs. But the argument for Relays (as shown in Hella's documentation.  See Sw-Em Tech ArticleLighting, Relay Controlled Headlights) does not necessarily apply to older vehicles whose dashboard switches were perfectly capable of handling the full load current!  If you have weak headlights, it is NOT time to reengineer the vehicle wiring, it IS time to bring its performance back the new level!

See also:  Amazon Lightswitch Review and Notes 

To help with this, I need to point out a subtle built-in weaknesses on a 122 and non-British harness* 1800s which had Hex-Connectors routing power to Headlights, which can cause the headlights to receive a reduced voltage!...but again, the remedy is not to reengineer the whole system and install Relays...the answer is a lot simpler! 

*  British harnesses use different "Bullet" style connectors.  These will be considered in a separate, future article!


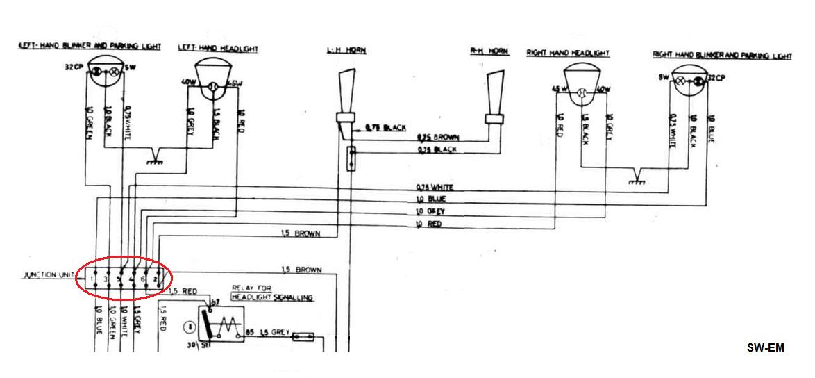
Excerpt of 122 Wiring Diagram showing Junction Unit at Red.

The innocent looking connection at the Junction Unit...I call it a Hex-Connector...hints at the root of the issue.  If we look closer at positions 4, 5, and 6, it is apparent that wiring for both Right and Left Headlight circuits comes from one point on the output/load side of the Hex-Conn...but it is not by way of both wires crimped into one terminal as one might expect.  Instead, each wire crimped into its own (male) connector, and both of these connector then stacked as they are inserted into the housing...and herein lies the potential weakness.  As the mating Hex-Conn is then connected, one of these Bifilar Male Terminals has a connection advantage with the female terminal...read on!

Hex-Conn Bifilar Male Terminals, removed from Housing (an up-close and personal inspection of both terminals and housing with a lupe confirms manufacturer of these components was quality US industrial connector specialist AMP): 


Gray, Low-Beam Headlight wires (from position 4 of Hex-Conn).

 

Bifilar Male Terminals In-Situ.  When seated home in Housing, retention clips face out in opposite directions to both pick up Housing edge:  See also:  Removing terminals from Hex Conn


At Blue, both Bifilar Male Terminals are visible (one is intentionally slightly askew of the other for visibility).  At Green, retention clip/barb of one of the two middle terminals has been pushed down to allow partial withdrawal (visible is plenty of gray oxidation on all surfaces of terminals, including between the two center terminals).  At Yellow, retention clip is visible in normal position, preventing terminal withdrawal. 

All of the terminals are exhibiting gray non-conductive oxidation (Correction:  Tin-oxide on the Tin plating is conductive!...aluminum oxide is the one that's NOT conductive!), and thanks to the excellent, forgiving design of the .250" terminals in general (see:  Reference Information - The Lowly .250" Push-On Terminal ), where the female terminal cuts through the oxidation on the male terminal with two high pressure, spring-loaded edges (see below), as connectors are mated, normally this would not be a problem, but because the Hex-Conn uses a bifilar design at pins 4, 5, and 6, the lower male connector, facing the straight only, non-cutting side of the female terminal, is much more likely to have a poor connection because it is not subjected to a high-pressure cutting edge, but only a low-pressure flat oxidized surface of the lower corroded male terminal!  The end result is that this lower terminal is likely to have a high-resistance connection to the voltage source...you can guess the rest! 

 


At Green, a high-pressure spring-loaded edges cut through oxidation of upper male terminal!.
At Red, low pressure (because of high surface area) to lower male terminal is much less likely to cut through oxidation.

Looking closer at the actual terminals, shown below are the bifilar terminals for the Red (High Beam) power wire (station 6 of Hex-Conn), removed from housing.  At Green, shiny cut marks through oxidation layer are apparent on what was upper male terminal, from where edge of a female terminal was test-mated.  At Orange on what was the lower male terminal, shiny cut marks remain from where retention Pimple (opposite of Dimple?) slid over surface, but none is visible at or above retention hole, indicating that when female terminal was in home-position, there was not necessarily high pressure, cutting contact with base-metal of terminal.  


At Green, shiny areas on male terminals shows where two edges of female terminals have cut through corrosion. 
Blue shows variations in female terminal design, particularly separation of cutting edges. 

 

The solution to dim/yellow Headlights due to this in-line resistance is simple, before considering changing your Headlight wiring system over to include Relays:  One at a time, push the retention clips on the male terminals of Hex-Conns to defeat their function, remove the terminals, inspect** and clean terminals to bright shiny metal, add a film of ACZP, and reassemble into the Housing.  Done! 

**  The crimped joints of terminals likely don't look much better than the flat area.  Ideally, this would be a good place to solder the wire into the terminal to minimize resistance, and make a Gas-Tight-Joint.  Replacement terminals are available from GCP, (see Reference Information - Replacement Terminals), but they can even be reused!  A careful decrimping, cleaning of crimp area of terminals to shiny metal with a wire brush, as well as cutting back the wire to expose a new shiny copper area of the wire, then gently recrimping AND soldering of the old terminal will also give an optimum connection.  [Possibly a memorable Quote:  "When I want the best crimped connection, I solder it!"  R. Kwas

----------------------------------------

Related Links;

Relay Controlled Headlights
Headlight Notes

----------------------------------------

Reference Information:

(Excerpts from:   http://sw-em.com/Wiring Notes.htm 
 

The Lowly .250" Push-On Terminal is a little marvel of design and function.  It has been engineered to allow a highly reliable, semi-permanent, high current connection to be quickly and effectively made, which still can be disconnected by hand with minimum effort.  It is inexpensive, and simple to be installed onto wires at the factory in a high volume production environment with automated tools, as well as being able to also be installed one at a time with hand-tools, by Joe-weekend-vintage-Volvo-mechanic....

...the two curved sides of the female contact are effectively a single turn spring (with variations, see below), which keep the two connection areas under constant preload...this accommodates any production dimensional variations, as well as thermal dimensional changes and vibration in-service very well…any variations, are continuously taken up by the constant preload! 


.250" terminal conceptual drawing showing a typical version on the left,
and another version, with even higher contact pressure (because of decreased contact area), on right. 
Spring preloaded electrical contact is made at three places, two at edges on topside, one at retention dimple on bottomside.

...they make a very good mechanical and electrical connection, with the cutting action during connector mating assuring two virginal metal surfaces.  This can be considered a Low-Contact Area/High Force situation.  Add the benefits of long-term protection by ACZP, and we have a semi-permanent electrical connection very well suited for, automotive applications…again, good engineering at work! 

Special versions of 1/4" contacts:  


Fully insulated 1/4" crimp terminals.  Once mated, in an in-line connection,
there are no exposed conductors to make inadvertent contact with anything!

...but beware...there are ways to get it wrong, too...in making harnesses for some of the SwEm Kits, I like the complete coverage of the fully insulated, female crimp-on contacts (...nothin' but the best for my customers!)...shown below is one of these female terminals being pushed on the male terminal of a Brake Light Switch...wrongly!  It is possible to incorrectly insert these onto the mating terminal...this might make a good electrical connection today, but might become intermittent or even work its way apart tomorrow under vibration, because the mechanical connection does not have the retention force of the engaged dimple/pimple.

Insert carefully and correctly when using these terminals!  (Shown clean below for detail, but in service, should have a protective coating of ACZP!)


1/4" female terminal misinsertion...possible because slots on either side of the actual terminal allow this. 
This is an example of poor design!  This should not be possible, as an example of poka-yoke
In kits, this connection is gooped up with ACZP, but that would obscure what we need to see here...

 

Related Excerpt from a Forum THREAD:  http://www.volvoforums.org.uk/showthread.php?p=2040833#post2040833

"Problem solved, was oil/grease buildup on both electrical contacts. No disassembly required."

My response:  "Be aware...if "oil/grease buildup on both electrical contacts" is enough to prevent electrical contact, the spring preload of push-on terminal (which should be present[and significant]!) must not have been very good, because by design, pushing on terminals should cut through oxidation and surface contamination to allow contact of clean metal surfaces. This means after cleaning terminals of switch, you may want to (at the very least) squeeze terminals to restore some preload, and (at the very most) replace crimps with new! ...and of course: Apply ACZP!" 

---------------------

Removing terminals from Hex Conn:

Terminals are inserted into Housing at time of harness manufacture, and are secured in Housing with a spring loaded retaining barb.  If a terminal ever needs to be removed for repair or replacement, this is possible by simply defeating the barb and pulling (or pushing) the Terminal out of the Housing. As noted above, Housings may have the bifilar terminals in some stations, so there will be a retaining barb on both sides at those stations. 


Terminal retaining barb highlighted.

 


To remove Terminal from housing, defeat barb by depressing with a dental tool, or pick, or similar, and withdraw.

 


Once barb has cleared edge of Housing, it is no longer necessary to depress it. 

---------------------

Replacement Terminals are available from GCP!  I haven't inquired what quantity one needs to buy, but I'll take whatever you don't use and keep them in stock for the next restorer who needs them!  See: https://www.gcp.se ...both male and female crimp terminals are still listed at the end of the "Electrical Equipment" section under "Wiring".

These terminals do require a specialized crimping tool which not many will have, so if this tool (or dies for the Paladin crimper, see:  Crimping Tools ) is not available, with which to make a proper, reliable connection between the wire and terminal, I recommend permanently uniting the wire and terminal under the my principle of:  "When I want the absolute best and most permanent, reliable crimped connection I can make, I solder it !!" ...because there's just no beating a Gas-Tight-Joint!  See also:  Soldering Notes

 

----------------------------------------

External material attributed.  This article is Copyright © 2015-2020.  Ronald Kwas.  The terms Volvo, Hella, AMP, GCP, Paladin are used for reference only.  I have no affiliation with any of these companies other than to try to keep their products working for me, help other enthusiasts do the same, and also present my highly opinionated results of the use of their products here.  The information presented comes from my own experience and carefully considered opinion, and can be used (or not!), or ridiculed and laughed at, at the readers discretion.  As with any recipe, your results may vary, and you are, and will always be, in charge of your own knuckles! 

You are welcome to use the information here in good health, and for your own non-commercial purposes, but if you reprint or otherwise republish this article, you must give credit to the author or link back to the SwEm site as the source.  If you don’t, you’re just a lazy, scum sucking plagiarist, and the Boston Globe wants you!  As always, if you can supply corrections, or additional objective information or experience, I will always consider it, and consider working it into the next revision of this article...along with likely the odd metaphor and probably wise-a** comment. 

 

B A C K ! . . .to Tech Articles Index Page